La mise à jour de Google Keyword Planner donne la rupture par la ville, la région et l'appareil / la plate-forme
Google a repoussé une mise à jour de son outil de planificateur de mots clés qui vous donne de nouvelles vues de prévision pour obtenir des prédictions sur vos mots clés par régions et appareil / plate-forme. La mise à jour mentionne également que les idées groupées figurent désormais dans votre section Idées de mots clés.
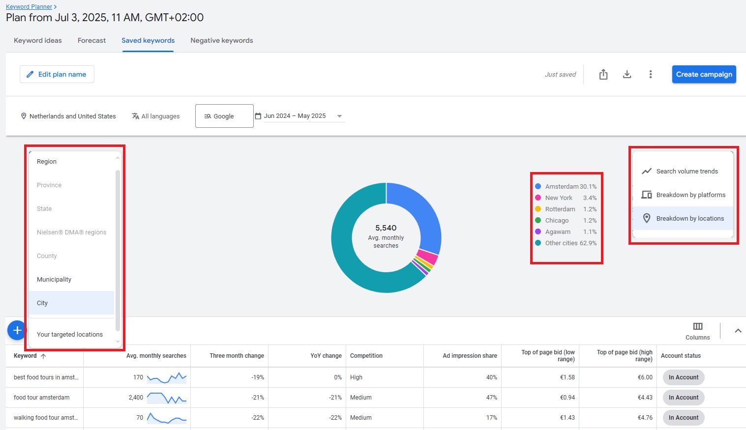
Cette mise à jour a été publiée par Amiya Prakash sur LinkedIn (Hat Tip PPC News Fix). Amiya Prakash a écrit: « Maintenant, voyant des pannes de prévision par ville, région et même appareil / plate-forme directement dans le plan de mots clés enregistré. » « Par exemple, Amsterdam représente à elle seule 30% + de la part de recherche dans l'un de mes plans », a-t-elle ajouté.
Ici, la capture d'écran de ce rapport:

Amiya a également écrit: « Super utile pour quiconque exécute des campagnes multi-localisation ou géo-concentrés. A également remarqué que vous pouvez désormais filtrer par État, DMA, municipalité, etc. Rend la budgétisation et le ciblage beaucoup plus précis. »
Il y a une autre capture d'écran montrant les annonces de cette mise à jour qui se lit comme suit:
Mises à jour du planificateur de mots clés:
- Nouvelles vues de prévision – Obtenez des prédictions sur la façon dont les mots clés pourraient fonctionner dans des groupes d'annonces ou dans différents endroits
- Les idées groupées sont désormais dans des idées de mots clés – afficher les mots clés individuellement, ou regroupés avec des mots clés similaires
Voici cette capture d'écran:

Je pense que la dernière partie que nous aurions pu couverte auparavant?
Voyez-vous cette nouvelle mise à jour de l'outil de planificateur de mots clés?
Discussion du forum sur LinkedIn.
